Praca semestralna :
Wyroby ścienne i stropowe
(drobnowymiarowe ,gipsowe) stosowane w budownictwie mieszkaniowym
Przemysław Michalczyk
Politechnika Warszawska
Wydział Inżynierii Lądowej
Semestr 2 Grupa 6
Spis treści :
Wstęp
Elementy ścienne
2. Pustaki systemu „SOVA” 3-4
3. Pustaki „RC” 4 -5
4. Płyty „PRO-MONTA” 5-8
5. Pustaki systemu „R” 8-10
6. Płyty gipsowo kartonowe 11-14
7. dyle ścienne 14 -15
Elementy stropowe
1. Pustaki stropowe 15-17
2. Dyle stropowe 17
3. Płyty stropowe 18-19
Załączniki 20
Producenci dystrybutorzy 21
Literatura 21
Wyroby ścienne i stropowe (drobnowymiarowe ,gipsowe) stosowane w budownictwie mieszkaniowym .
Z zaczynu gipsowego wykonuje się różnorodne elementy ścienne i stropowe .Począwszy od małych bloków ,które zastępują cegłę w ścianach murowanych ,do dużych bloków ,dyli i płyt .
Podstawowymi zaletami tworzyw gipsowych są : szybki przyrost wytrzymałości równość krawędzi gładkość powierzchni ,lekkość , zależność cech technicznych od ilości wody ,łatwość produkcji ,szybka amortyzacja form .
Jak wykazano w praktyce najbardziej prawidłowym kierunkiem wykorzystania spoiw gipsowych jest ich prefabrykacja ,która umożliwia wykorzystanie wszystkich wymienionych zalet tworzyw gipsowych , oraz uniezależnia budownictwo z gipsu od wpływów atmosferycznych .
Wadą elementów gipsowych jest ich mała wytrzymałość na uderzenia wstrząsy co ogranicza możliwości transportu wyrobów .
Do podstawowych wyrobów gipsowych zaliczamy następujące elementy :
Ścienne :
Pustaki systemu „SOVA”
Pustaki RC
pustaki ścienne z wkładką termoizolacyjną -systemu „R”
płyty gipsowe typu „PRO-MONTA”
płyty gipsowo-kartonowe
dyle
Stropowe :
pustaki
dyle
płyty stropowe
Jak również elementy ozdobne takie jak sztukaterie przeznaczone do wykańczania wnętrz i elewacji .
Elementy stropowe
Pustaki systemu „SOVA”
System „SOVA” przeznaczony jest dla budownictwa jednorodzinnego o wysokości do dwóch kondygnacji .
Wymiary pustaka to 3,5*3,5*3,5 .Układane są warstwami bez zaprawy z poziomym przesunięciem spoiw pionowych w sąsiednich warstwach .Kształt zapewnia uformowanie sieci kanałów pionowych o przekroju 20*14,5 cm na całej wysokości ściany oraz kanałów poziomych o przekroju 8*20 pomiędzy warstwami pustaków .
Wiązanie pustaków uzyskuje się przez wypełnienie kanałów pionowych pianogipsem /pianką gipsową / . W zależności od potrzeb konstrukcyjnych część kanałów pionowych w ścianie może służyć jako szalunek tracony słupów betonowych lub żelbetowych ,które łączone wieńcami żelbetowymi stanowią szkielet nośny rozwiązań projektowych .
W systemie „SOVA” budować można ściany zewnętrzne i wewnętrzne budynków o wysokości do dwóch kondygnacji, przy czym ściany zewnętrzne wymagają zabezpieczenia przed szkodliwym działaniem czynników atmosferycznych .
Według świadectwa ITB O. g. - 140/90 do produkcji pustaków w systemie „SOVA” należy używać:
- gipsu marki GB-3 według BN-89/6733-12
- wody do wykonywania pustaków wg PN -88/B-32250
-masa pustaka to 2,5 kg +/- 0,5kg
-nasiąkliwość < 40%
-wytrzymałość na ściskanie nie mniejsza niż 0,5 Mpa
-gęstość objętościowa pustaka wysuszonego w temperaturze 45-50ssC nie mniejsza niż 95kg / m^3
Rozróżniamy następujące typy pustaków gipsowo - wapiennych w systemie „SOVA” :
-podstawowy /środkowy /
-węzłowy
-narożnikowy
-uzupełniający (do połączeń narożników )
-węgarkowy (pełny i połówkowy)
-nadprożowy
-wieńcowy
Badania
Rozróżniamy dwa typy badań dla tych elementów:
-badania niepełne które wykonywane są dla każdej partii w ich skład wchodzą sprawdzenia:
wyglądu zewnętrznego
kształtu
masy
przełomu pustaka
Oraz
-badania pełne wykonuje się je przy każdej zmianie używanego surowca lub technologii produkcji orz w celu okresowej kontroli jakości produktu (jak wskazuje świadectwo -nie rzadziej niż raz na 6 miesięcy) .Oprócz wymienionych wcześniej badań obejmują:
-sprawdzenie nasiąkliwości
-wytrzymałości na ściskanie
-gęstości objętościowej
Badanie cech zewnętrznych i właściwości fizycznych i mechanicznych musi odbywać się zgodnie z BN-65/6740-03
Oraz :
Bn-89/6733-12 -gips budowlany
Pn-83/B-30020 -wapno
PN-83//B-32350- Materiały budowlane .Woda
BN-87/6735-01 - Gipsobetony
BN-65/6740-03 - Pustaki gipsowe ścienne i stropowe .Badania .
Rysunek pustaka środkowego (podstawowego) w systemie „SOVA” przedstawia załącznik 1????
Rysunki przykładowego rozmieszczenia pustaków w kolejnych warstwach przedstawia rysunek w załączniku 2 .
Pustaki „RC”
Wykonuje się z nich ścianki w budownictwie jednorodzinnym o przeznaczeniu nośnym lub do wykonania ścian warstwowych .
Rozróżniamy następujące typy pustaków typu „RC”:
podstawowy np. RC -a /0
połówka lewa np. RC -a /05 l
połówka prawa np. RC -a /05 p
Z pustaków „RC” wykonuje się ściany o wysokości (licząc od wierzchu stropu jednej kondygnacji do wierzchu stropu drugiej kondygnacji) do 3,0 m
Gips używany do produkcji pustaków w. g. normy BN-80/6733-10 .
Woda do wyrobu pustaków musi spełniać normę PN-75/C-0463.
Produkt według świadectwa nr 536/85 ITB musi spełniać następujące wymagania :
Cech zewnętrzne -powierzchnie zewnętrzne -równe bez raków ,rys ,krzywizn i pęknięć .
Barwa -jednolita ,bez plam ,zacieków ora innych zanieczyszczeń .
Wilgotność - 6%
Wytrzymałość na ściskanie w stanie pełnego zawilgocenia >10 Mpa
Nośność w stanie powietrzno-suchym >3,0 KN
Gęstość objętościowa po wysuszeniu do stałego ciężaru /masy/ w temperaturze 45-50°C >= ∝ =1200 kg/m3
Kształt oraz wymiary sprawdzane są wg BN-65/6740-03 .
Według świadectwa (aneksu) 536/90 nasiąkliwość >408
Masa -9,0 ±0,5 kg
Gips według BN-80/6733-10 .
Woda według PN-88/B-32350.
Na podstawie świadectwa ITB 536/85
Płyty gipsowe typu „PRO-MONTA”
Płyty gipsowe , ścienne typu „PRO-MONTA” przeznaczone są do wznoszenia ścianek działowych .Grubość płyt waha się od 80 do 120 mm .
Płyty mają kształt prostopadłościanu a płaszczyzny przylegania zaopatrzone są w e wpusty i pióra.
Płyty „PRO-MONTA” stosuje się do budowy ścian działowych i izolacyjnych w budownictwie ogólnym i mieszkaniowym w pomieszczeniach ,w których stała wilgotność względem powietrza nie przekracza 70% . W pomieszczeniach o okresowo podwyższonej wilgotności względnej powietrza (np. łazienkach )
Można również stosować płyty tego rodzaju , jednak konieczne staje się ich zabezpieczenie środkami hydrofobowymi w miejscach narażonych na zalewanie wodą. Dolne styki ścian ze stropem izoluje się w sposób uniemożliwiający kapilarne podciąganie wody .Produkuje się dwa gatunki płyt gipsowych typu „PRO-MONTA”, których klasyfikacja zależna jest od wyglądu zewnętrznego .
Stawia się z nich ściany o długości do 6m ,zapewniają dobrą izolację cieplną i akustyczną .zmniejszają pracochłonność robót wykończeniowych ,ponieważ ściany z nich wykonane nie wymagają tynkowania ,dużo łatwiejsze jest też przeprowadzenie przewodów instalacyjnych .
Do ich montażu stosuje się kleje gipsowe i gips szpachlowy.
Długość -667 +/- 3mm
Grubość 80 +/- 0,5mm
Wysokość 500 +/- 1mm
Masa do 27 kg
Wilgotność do 10%
Gęstość pozorna 900-950 kg\m^3
Liczba płyt na 1 m^3 - 3 sztuki
Współczynnik przewodnictwa cieplnego =0,35 kcal (m. h. St C)
Wśród płyt gipsowych typu „PRO-MONTA” rozróżnia się również płyty impregnowane .płyty są impregnowane środkami hydrofobowymi w całej swojej masie .pochłanianie wilgoci jest znacznie obniżone .”oddychanie płyt nie zostaje zmniejszone ponieważ istnieje tylko opór dla przenikania wody ,a nie dla dyfuzji pary wodnej .
Nasiąkliwość płyty wynosi max 5%w stosunku do masy po 2 godz. Przechowywania w wodzie (dla porównania nasiąkliwość dla innych materiałów bez impregnacji nasiąkliwość ta wynosi 50% masy) .w celu odróżnienia płyt impregnowanych od zwykłych płyty te zabarwione są na kolor jasnozielony .
Wymiary :- długość 667 +-3mm
szerokość 500 +-1mm
grubość 80+-0,5mm
nasiąkliwość max 5%
masa płyty do 27 kg
gęstość pozorna 900-1000kg m^3
współczynnik przewodnictwa cieplnego Q=0,41WmK
liczba płyt na 1m^3 ściany 3 szt.
Płyty „PRO-MONTA” pakowane są po 24 szt. opasając je taśmą stalową .
W celu zabezpieczenia skrajnych płyt przed uszkodzeniem taśmą stalową podkłada się pod nią podkładki o długości wysokości płyty.
Płyty przewozi się w pakietach ,w warunkach zabezpieczających je przed uszkodzeniami.
(Źródło - Informacja techniczna firmy „Nida-Gips” „Płyty gipsowe ścienne typu „PRO-MONTA” impregnowane” oraz „Płyty gipsowe typu „PRO-MONTA” ”)
Główne zalety płyt gipsowych ściennych typu „PRO-MONTA” to:
czystość ekologiczna,
dobre właściwości akustyczne, termiczne i ognioochronne,
regulacja mikroklimatu pomieszczeń (uczucie ciepła, wygody i komfortu),
możliwość stabilnego umocowania przedmiotów i instalacji,
atrakcyjna cena w porównaniu z rozwiązaniami tradycyjnymi,
prosty montaż do którego nie jest potrzebny piasek, cement, wapno, ani betoniarka. Wystarczy tylko szpachelka, paca, wiadro, trochę kleju gipsowego i poziomnica.
Łatwe i proste prowadzenie instalacji elektrycznych (frezuje się ręcznie lub bruzdownicą elektryczną kanał, montuje odpowiedni przewód, a następnie zaszpachlowuje klejem gipsowym),
Nie trzeba tynkować ścianek - należy tylko zebrać nadmiar kleju ze spoin i cieniutko przeszpachlować powierzchnię,
Szybkość wykonania - w osiem godzin można ustawić nawet 10 m2ścianki działowej, gotowej po kilkunastogodzinnym schnięciu do malowania, tapetowania lub pokrywania płytkami ceramicznymi.
Podstawowe parametru ścianek działowych wykonanych z płyt PRO-MONTA :
długość do 6 mb, wysokość do 3 m, w przypadku większych wymiarów należy zastosować odpowiednie wzmocnienia,
grubość 80 mm w przypadku montażu pojedynczych płyt lub 220 mm przy budowie ścianki z podwójnych płyt z 60 mm pustką powietrzną lub izolacją z wełny mineralnej pomiędzy płytami,
masa 1 m2 ściany z pojedynczej płyty ok. 80 kg.,
na 1 m2 ściany zużywamy około 3 szt. płyt,
współczynnik przenikania ciepła k= 0,4 W/m2K
współczynnik izolacyjności akustycznej właściwej Rw= 37 dB,
niepalne i nierozprzestrzeniające ognia.
Podstawowe wymiary zawiera rysunek 1

Rysunek 1
Właściwości techniczne, wymagania
materiały,
Do produkcji impregnowanych płyt gipsowych ściennych typu PRO-MONTA należy stosować gips budowlany marki GB-3 lub GB-4 wg BN-89/6733-12 oraz wodę wg PN-88/B-32250.
kształt i wymiary,
Kształt, wymiary i dopuszczalne odchyłki wymiarowe płyt powinny być zgodne z rys. 1
cechy zewnętrzne,
Powierzchnie płyt powinny być równe i gładkie, bez uszkodzeń naroży i krawędzi płaszczyzn licowych oraz piór i wpustów.
Dopuszczalne wady i uszkodzenia powierzchni płyt należy przyjmować wg BN-81/6743-12.
masa,
Masa płyt powinna wynosić nie więcej niż:
27 kg dla płyt o grubości 80 mm ,
34 kg dla płyt o grubości 100 mm .
wilgotność,
Wilgotność płyt w stosunku do ich masy powinna wynosić nie więcej niż 5%.
nośność,
Nośność płyt powinna być nie mniejsza niż 2000 N.
nasiąkliwość,
Nasiąkliwość płyt w stosunku do ich masy powinna wynosić nie więcej niż 10%.
klasyfikacja ogniowa,
Płyty klasyfikuje się jako elementy niepalne i nie rozprzestrzeniające ognia.
Metody i opis badań płyt gipsowych zawiera norma PN-B-19402

Tabela 1
Na podstawie Aprobaty technicznej ITB AT-15-2423/96
Pustaki ścienne z wkładką termoizolacyjną -systemu „R”
Przeznaczenie, zakres i warunki stosowania wyrobu
SYSTEM R stanowią modularne drobnowymiarowe gipsowe elementy ścienne z wkładką termoizolacyjną ze styropianu, przeznaczone do wykonywania ścian zewnętrznych budynków mieszkalnych i użyteczności publicznej o wysokości do pięciu kondygnacji. W skład Systemu R wchodzą trzy elementy podstawowe: R 10, R 20 i R 30, pięć elementów wieńcowo- nadprożowych: R 13, R 22, Rw 1, Rw 4 i Rn oraz dziewięć uzupełniających.
Elementy konstrukcji budynku projektuje się zgodnie z obowiązującymi normami i przepisami dotyczącymi projektowania konstrukcji drewnianych, żelbetowych i stalowych. Słupy, rygle, wieńce znajdują się wewnątrz ściany budynku i to zapewnia im doskonałą ochronę przeciwpożarową. Wieńce i dowolne stropy wykonuje się zarówno, gdy słupy są żelbetowe jak i stalowe, natomiast przy zastosowaniu słupów drewnianych wykonuje się oczepy z drewna i zwykle strop drewniany.
Ściany z elementów Systemu R, najlepiej z elementów będących w stanie powietrzno-suchym, wykonuje się po ułożeniu poziomującej spoiny z zaprawy wapiennej lub cementowo-wapiennej na poziomej wodoszczelnej izolacji fundamentu. Następne warstwy elementów należy układać po przesmarowaniu spoin poziomych i pionowych tych elementów klejem gipsowym lub na sucho, a następnie w pionowe szczeliny międzyizolacyjne wlewa się zaczyn gipsowy o W:G=1. Po ułożeniu każdej warstwy wolne przestrzenie wokół słupów stalowych należy uzupełnić samo gasnącą elastyczną pianką poliuretanową, polepszającą izolacyjność cieplną tych węzłów, natomiast wokół zaimpregnowanych słupów drewnianych wolną przestrzeń zalać zaczynem gipsowym W:G=1.
Belki nadprożowe i wieńce należy formować w wieńcowych kształtkach gipsowych po umieszczeniu zbrojenia wg projektu konstrukcji budynku, podpierając je konstrukcją montażową na czas wiązania - jak w innych tradycyjnych technologiach. Montaż okien i drzwi jest niezwykle prosty i łatwy bo otwory do ich osadzania są wykonane z elementów węgarkowych, zwykle z R 20, R 23, R 31,Rw 4. Ościeżnice ustawia się w pionie i w poziomie i odpowiednimi uchwytami (wraz z kotwami) mocuje je do bocznych ścianek tych elementów, a następnie stabilizuje i uszczelnia poliuretanową pianką montażową.
Po przeschnięciu ścian elewacje budynków wykonanych z elementów ściennych Systemu R należy zabezpieczyć przed wpływem czynników atmosferycznych impregnatami lub wyprawami hydrofobowymi. Zaleca się stosowanie impregnatów silikonowych lub akrylowych z wypełniaczami mineralnymi oraz strukturalnych tynków silikatowych lub mineralnych.
Ściany wewnętrzne pokrywa się zwykle dwumilimetrową warstwą gładzi gipsowej i maluje ekologicznymi farbami akrylowymi lub wykańcza tapetami. Sufity mogą być wyłożone płytami gipsowo-kartonowymi lub gipsowymi kasetonami dźwiękochłonnymi.
System R uzupełniają gipsowe elementy o wymiarach 60x30x25 cm z ograniczoną wkładką termoizolacyjną, przeznaczone do wykonywania wewnętrznych ścian konstrukcyjnych oraz monolityczne ścianki działowe o wymiarach 60x30x9 cm.
Podstawowe właściwości ścian zewnętrznych wykonywanych z drobnowymiarowych gipsowych elementów ściennych z wkładką termoizolacyjną SYSTEMU R:
Masa 1 m2 ściany grubości 30 cm |
120kg/m2 |
Współczynnik przenikania ciepła |
U=0,23 W/(m2K) |
Wskaźnik izolacji akustycznej |
Rw=40 dB |
Odporność ogniowa |
F3 |
Właściwości techniczne, wymagania
a) kształt i wymiary,
Kształt drobnowymiarowych gipsowych elementów ściennych z wkładką termoizolacyjną SYSTEMU R są przedstawione w załączniku 1.
Wymiary elementów Rw 1, Rw 4, Rn, R 23 wynoszą: 30x30x30 cm, a pozostałych elementów - 60x30x30 cm.
b) materiały,
Do produkcji drobnowymiarowych gipsowych elementów ściennych z wkładką termoizolacyjną SYSTEMU R należy stosować następujące materiały:
gips budowlany odpowiadający wymaganiom normy BN-88/6733-11,
woda odpowiadająca wymaganiom normy PN-88/B-32250,
styropian PS-E, rodzaj FS, typu M i odmiany 15, odpowiadający wymaganiom normy BN-91/6363-02,
c) masa,
Masa elementów ściennych nie powinna przekraczać wartości podanych w tabeli 2.
Oznaczenie elementu |
Masa elementu [kg] |
R 10 |
27,6 |
R 11 |
24,3 |
R 12 |
23,3 |
R 13 |
19,3 |
R 20 |
30,6 |
R 21 |
27,0 |
R 22 |
22,2 |
R 23 |
16,8 |
R 30 |
23,9 |
R 31 |
27,4 |
R 32 |
24,8 |
R 33 |
24.7 |
Rw 1 |
13,2 |
Rw 2 |
20,5 |
Rw 3 |
24,0 |
Rw 4 |
9,8 |
Tabela 2
c) wytrzymałość na ściskanie,
Średnia wytrzymałość na ściskanie elementów ściennych SYSTEMU R nie może być mniejsze niż 2,4 Mpa, przy czym żaden z wyników nie może być mniejszy niż 0,8 tej wytrzymałości.
Dopuszcza się możliwość stosowania innych rozwiązań w tym zakresie jeżeli są one objęte zakładanym systemem zapewniania jakości zgodnym z ustaleniem ISO 9000 (EN 2/9000) .
Badania
Próbki do badań wybiera się losowo według PN-83/n-03010 .Przeprowadza się według
AT-15-2177/96 .
Podstawowe elementy systemu przedstawiam w załączniku nr 1
Na podstawie Aprobaty technicznej ITB AT-15-2177/96
oraz świadectwo ITB NR. O.G. - 140/90
Płyty gipsowo-kartonowe
Oznaczanych płyt w zależności od przeznaczenia stosowania
Rozróżnia się następujące rodzaje:
GKB - wykonane są z gipsu, ich powierzchnie i krawędzie wzdłużne pokryte są specjalnym kartonem. Płyty te stosowane są do budowy ścian działowych, obudów ściennych i sufitowych na konstrukcji nośnej oraz jako suchy tynk. Dopuszczone są do stosowania w pomieszczeniach o względnej wilgotności powietrza mniejszej niż 70% (karton jasny, kolor nadruku - niebieski);
GKF - płyta gipsowo-kartonowa o podwyższonej odporności na działanie ognia, przeznaczona do wykonywania barier ogniowych i osłon ochronnych na elementach nośnych budynku. Wykonane są jako płyty zwykłe; rdzeń gipsowy tych płyt jest dodatkowo zbrojony włóknem szklanym. Dopuszczone są do stosowania w pomieszczeniach o wilgotności względnej powietrza mniejszej niż 70 % (karton jasny, kolor nadruku - czerwony);
GKBI - posiadają impregnowany rdzeń oraz karton (zielony). Zapewniają opóźnione i zmniejszone wchłanianie wody ≤ 10% masy płyty. Płyty gipsowo-kartonowa wodoodporna, dopuszczona do stosowania w pomieszczeniach o względnej wilgotności powietrza okresowo przekraczającej 70 %, jednak nie dłużej niż 12 godz. na dobę (karton zielony, kolor nadruku - niebieski);
GKFI - płyta gipsowo-kartonowa wodoodporna o podwyższonej odporności na działanie ognia, przeznaczona do wykonywania barier ogniowych i osłon ochronnych na elementach nośnych budynku, dopuszczona do stosowania w pomieszczeniach o względnej wilgotności powietrza okresowo przekraczającej 70 %, jednak nie dłużej niż 12 godz. na dobę (karton zielony, kolor nadruku - czerwony);
Fabryczne oznaczenia płyt
Płyty gipsowo-kartonowe już przy produkcji taśmowej otrzymują ciągły nadruk na stronie spodniej, równoległe do pokrytych kartonem krawędzi podłużnych. Ciągły nadruk wskazuje więc jednocześnie kierunek podłużny płyty (kierunek włókien kartonu), czyli największej wytrzymałości. Niebieska barwa nadruku oznacza płytę gipsowo-kartonowa do powszechnego stosowania (GKB), a czerwona - płytę gipsowo-kartonową do ochrony przeciwpożarowej (GKF). Z ciągłego nadruku wynika poza tym rodzaj płyty i wyrobu oraz wskazówki stosowania. Płyty gipsowo-kartonowe opuszczają wytwórnię paczkowane parami, stroną licową do wewnątrz, przy czym przycięte krawędzie poprzeczne są zaopatrzone w papierowe banderole, oznakowane za pomocą barwy i nadruku, co pozwala na rozpoznanie zarówno rodzaju wyrobu, jak i rodzaju płyty.
Metody badań płyt gipsowo-kartonowych
Badania wykonuje się na podstawie normy przedmiotowej: PN-B-79405:1997, a uwzględnia się w nich:
sprawdzenie powierzchni;
sprawdzenie przyczepności kartonu do rdzenia gipsowego;
sprawdzenie wymiarów;
sprawdzenie prostopadłości;
sprawdzenie masy 1 m² płyty;
oznaczenie wilgotności;
badanie ugięcia;
badanie obciążenia niszczącego;
oznaczenie trwałości struktury przy opalaniu;
oznaczenie nasiąkliwości;
Liczebność próbek pobieranych z każdej serii do badania określa norma PN - 83/N - 003010 .
Podstawowe właściwości płyt gipsowo-kartonowych
Konstrukcje, jakie buduje się używając płyt gipsowo-kartonowych, są bardzo lekkie i nie powodują istotnego wzrostu obciążeń stropów. Wystarczy porównać: 1m^2 ściany działowej z płyt gipsowo-kartonowych grubości 12,5 mm waży zaledwie około 30 kg, podczas gdy l m^2 ściany działowej z cegły dziurawki waży ponad 200 kg! Ma to duże znaczenie zwłaszcza w budynkach wielokondygnacyjnych; stwarza nowe możliwości kształtowania wnętrz.
Wśród zalet stosowania płyt gipsowo-kartonowych wymienia się także:
szybkie wykonawstwo - dzięki wyeliminowaniu długotrwałych procesów wiązania i wysychania tynków,
estetykę powierzchni ścian i sufitów (równość, gładkość, a także ostrość krawędzi, czystość geometrii), osiąganą znacznie mniejszym kosztem i nakładem robocizny niż przy zastosowaniu tradycyjnych technik budowlanych lub wykończeniowych; chcąc uzyskać porównywalny efekt po tradycyjnym otynkowaniu ścian, trzeba co najmniej dwukrotnie zaciągnąć całą powierzchnię ścian cienką warstwą gipsu i po wyschnięciu - szlifować ją papierem ściernym,
korzystne oddziaływanie na mikroklimat pomieszczenia - gips łatwo wchłania wilgoć i równie łatwo ją oddaje, utrzymując w ten sposób wilgotność powietrza w pomieszczeniu na właściwym poziomie;
zwiększenie izolacyjności akustycznej przegród;
zwiększenie trwałości ogniowej przegród i elementów konstrukcyjnych budynku; obudowanie belek konstrukcyjnych (drewnianych lub stalowych) płytami gipsowo-kartonowymi albo gipsowymi to jeden z najskuteczniejszych sposobów zabezpieczenia ich przed ogniem i zarazem ochrona przed rozprzestrzenianiem się pożaru (przenoszeniem wysokiej temperatury w odległe miejsca budynku); ta cecha wynika z właściwości gipsu - jest w nim związana woda, która parując, obniża temperaturę w otoczeniu chronionego materiału,
możliwość ukrycia pod płytami wszelkich instalacji, co niewątpliwie jest korzystne dla estetyki wnętrz. Ponadto wszystkie prace instalacyjne wykonuje się znacznie sprawniej i taniej niż tradycyjnie, a w razie ewentualnej awarii można szybko usunąć usterkę bez konieczności pracochłonnego kucia ścian i zazwyczaj bez demontażu płyt; dużym atutem jest też łatwa, szybka i nie kosztowna naprawa uszkodzeń powierzchni ścian.
Właściwości płyt wynikają, z przyczepności między rdzeniem gipsowym a okładzinami kartonowymi. Karton pracuje jako zbrojenie rozciągane i trwale połączony z rdzeniem gipsowym nadaje płytom niezbędną sztywność. Karton ma strukturę włóknistą włókna są ułożone równolegle do kierunku rozwinięcia wstęgi. Z tego powodu wytrzymałość płyty na zginanie w kierunku zgodnym z biegiem włókien, czyli wzdłuż płyty, jest dużo większa niż w kierunku poprzecznym do biegu włókien. Wskutek tego - mimo niewielkiej grubości - za pomocą płyt gipsowo-kartonowych można przykryć znaczne rozpiętości. Płyty te są dostatecznie lekkie, co ułatwia ich transport i obróbkę. Ich elastyczność ma duże znaczenie przy wykonywaniu okładzin ściennych tłumiących dźwięki.
Powierzchnia kartonu jest bardzo dobrym podłożem do malowania i nakładania powłok, zwłaszcza do przyklejania tapet, płytek i innych okładzin. Okładzina kartonowa ma duże znaczenie dla jakości płyty. Powoduje również różne właściwości płyt, zależne od kierunku: wytrzymałość i sprężystość płyt w kierunku włókien kartonu, tj. ,w kierunku podłużnym, jest większa niż poprzecznie do włókien kartonu. Należy to uwzględnić, gdyż np. większa wytrzymałość na rozciąganie przy zginaniu i większa odporność na odkształcenia mogą być pomyślnie wykorzystane przez poprzeczne mocowanie płyt, przede wszystkim w przypadku wykładzin sufitowych.
Produkcja płyt gipsowo-kartonowych
Proces produkcji płyt gipsowo-kartonowych na bazie gipsu syntetycznego
Gips syntetyczny w momencie dostarczenia do fabryki ma średnią wilgotność 7-10%. Jest on przeładowywany za pomocą odpowiednich urządzeń do specjalnego magazynu. Przenośniki taśmowe transportują gips syntetyczny do procesu kalcynowania. Tam jest on mieszany razem z określonym udziałem materiału pochodzącego z recyklingu i doprowadzany do pieca obrotowego ogrzewanego parą.
Kalcynowanie
Gips syntetyczny nagrzewany jest najpierw w piecu obrotowym, aby odciągnąć z niego 75% związanej w nim wody krystalicznej. Powstający półhydrat określa się również mianem gipsu sztukatorskiego. Po zmieleniu w młynie kulowym gips sztukatorski składuje się w dwóch zbiornikach w celu późniejszego przetworzenia. Nadzwyczaj równomierna jakość produktu wyjściowego gwarantuje powstanie jednorodnego gipsu sztukatorskiego do produkcji płyt gipsowo-kartonowych.
Stanowisko mieszania i formowania
Gips sztukatorski, woda i szereg dodatków tworzą części składowe płyt gipsowo-kartonowych. Wszystkie komponenty podlegają zmieszaniu w specjalnym mieszalniku do

Rysunek 4
postaci rzadkiej papki gipsowej, która jest nanoszona na tor kartonowy. Właściwe formowanie płyty gipsowo-kartonowej odbywa się w wytłaczarce formującej, która oprócz grubości wyznacz również szerokość płyty. Proces produkcyjny jest sterowany automatycznie i nadzorowany przez pracowników.
Linia do utwardzania płyt
Płyty w postaci ciągłego pasma twardnieją na odcinku ok. 250 m. Następnie rozcinane są nożycami. Specjalne urządzenie odwraca płyty na stronę tylną. Tak ułożone płyty docierają do suszarni.
Stanowisko obróbki końcowej
Wysuszone płyty wyciągane są automatycznie z poszczególnych pięter suszarni a następnie doprowadzane do stanowiska obróbki końcowej. Tam następuje końcowe przecinanie do wymaganej długości oraz obróbka krawędzi poprzecznych. W określonych typach płyt krawędzie te zostają sfazowane. Gotowe płyty gipsowo-kartonowe układa się na paletach lub na paskach gipsowych
Rys płyta gipsowo - kartonowa „NIDA - GIPS” -przekrój oraz produkcja według książki „Elementy, konstrukcje a tworzyw gipsowych” autorstwa M. Meuś oraz R .Rzepecki .
Dyle ścienne
Przy budowie ścian nie udaje się zupełnie uniknąć tynkowania ścian ponieważ
trudność sprawi takie ułożenie elementów aby tworzyły idealnie gładką płaszczyznę.

Rysunek 4
Cel ten można jednak osiągnąć stosując elementy o wysokości kondygnacji i możliwie długie .Takie możliwości dają nam m. in. Elementy zwane dylami ,produkowane z czystego zaczynu gipsowego. Rysunek 4 przedstawia dyl ścienny
M-1
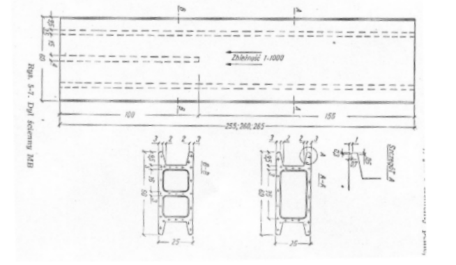
Rysunek 5 przedstawia dyl ścienny MB.
Dyli MB używa się do wznoszenia ścian wewnętrznych w budynkach wielokondygnacyjnych betonowych lub żelbetowych .można ich również używać do wykonywania ścian zewnętrznych i wewnętrznych budynków parterowych nie ogrzewanych gdzie są elementami nośnymi.
Wykonuje się je w sztywnych formach stalowych .
Odchyłki w wymiarach dyli nie mogą być większe niż +/- 0,5 mm na grubości ,+/-1mm na szerokości ,+/-2mm na długości.

Wykonuje się je z czystego zaczynu gipsowego w stosunku 0,60 do 0,65 .
Wilgotność wysuszonych dyli nie powinna być większa niż 6% .
Rysunek 5
Elementy stropowe
W celu zastosowania prefabrykatów gipsowych w stropach zdecydowały głównie takie zalety jak:
- znaczna wytrzymałość na zginanie
- lekkość
- równość i gładkość powierzchni
- dobra izolacyjność dźwiękowa ,cieplna i ogniowa
- łatwość produkcji i montażu
spadek wytrzymałości twożywa gipsowego po zawilgoceniu oraz mała odporność elementów nieuzbrojonch na obciążenioa dynamiczne (takie jak obciążenia i wstrząsy ) spowodowały ograniczenia w wykorzystaniu prefabrykatów gipsowych w stropach prawie wyłącznie do roli elementów wypełniających .
Pustaki
Pierwszym elementem są pustaki stosowane głównie w stropach typu belkowego ale również, choć rzadziej w stropach o żebrach nośnych betonowanych na miejscu .główną ich wadę stanowi fakt iż nie dają one możliwości wykonywania stropów bez tynkowych.
Pierwszym rodzajem stropu wykonywanego z pustaków gipsowych jest KMK-1 który wykonuje się z pustaków typu KMK-1,z których buduje się również stropy KMK-1/d (strop drewniano - gipsowy).
Dzięki przeponie podłużnej wytrzymałość i sztywność pustaków są bardzo duże , nawet w stanie pełnego zawilgocenia .
Odchyłki w wymiarach pustaków nie mogą być większe niż:
-na wysokości i długości pustaka +/- 2mm
-na grubość ścianek pustaka +/- 1mm
-na długość przekątnych +/- 2mm
pustak typu KMK-1 wykonuje się z zaczynu gipsowego o stosunku
w. g. 0,60 do 0,65
zaczyn przygotowywany jest mechanicznie i zagęszczany przez wibrowanie.
Kilka odmian pustaków stropowych przedstawiam na rys. 4

Rysunek 5
Występują również wcześniej wymienione pustaki KMK-2 o nieco odmiennej budowie ,które stosowane są do stropów żelbetowo- gipsowych .Stosowane (jak podaje świadectwo 505/84) w budownictwie jednorodzinnym .
Konstrukcja nośną tego stropu tworzą żebra żelbetowe wylewane na mokro .stanowią wypełnienie konstrukcji stropów .
Wysokość całkowita stropu -do 28 cm
O rozpiętości do 6m
Obciążenie zmienne (użytkowe ) max 150kg/m^2
,jednak nie należ ich stosować do stropów w których obciążenie ma charakter dynamiczny (projektowane indywidualnie według PN-76/b-03264).
Oprócz pustaków typu KMK-1 i KMK-2 stosowane są również inne typy pustaków gipsowych np. DSN oraz inne.
Dyle stropowe
Rysunek 6 przedstawia konstrukcję dyla stropowego (MK-1/22 i MK-2/22).
Dyle MK umożliwiają wykonanie stropów żelbeto -gipsowych beztynkowych.
W przeciwieństwie do pustaków KMK-1 dyle KM są mało odporne na wstrząsy (transport).

Rysunek 6 -Dyle MK
Płyty stropowe
Płyty gipsowe do wypełniania pól w stropach belkowych -żelbetowych , drewnianych i stalowych - różnią się od płyt ściennych tylko wymiarami ,które zależą od konstrukcji stropu.
Technologia produkcji jest taka sama jak płyt ściennych .
Rysunek 7 pokazuje przykładową płytę zastosowaną w stropie T-27/G o rozstawie belek 90 do 120 cm .

Rysunek 7
Odchyłki w wymiarach płyt nie powinny być większe niż +/- 2mm
Na wszystkich wymiarach płyt , a zawilgocenie nie większe niż 6%.
Oprócz płyt trzcino - gipsowych które stanowią w stropie element konstrukcyjny ,można stosować w stropach również płyty gipsowe wielokanałowe np. M-2/G o długości dostosowanej do rozstawu belek stropowych ,lecz tylko jako elementy wypełniające nie konstrukcyjne .
Płyty gipsowe do wypełniania pól w stropach belkowych -żelbetowych , drewnianych i stalowych - różnią się od płyt ściennych tylko wymiarami ,które zależą od konstrukcji stropu.
Technologia produkcji jest taka sama jak płyt ściennych .
Rysunek 6 pokazuje przykładową płytę zastosowaną w stropie T-27/G o rozstawie belek 90 do 120 cm .
Odchyłki w wymiarach płyt nie powinny być większe niż +/- 2mm
Na wszystkich wymiarach płyt , a zawilgocenie nie większe niż 6%.
Oprócz płyt trzcino - gipsowych które stanowią w stropie element konstrukcyjny ,można stosować również płyty gipsowe wielokanałowe , np. M-2/G o długości dostosowanej do rozstawu belek stropowych , lecz tylko jako element wypełniający .
Płyty trzcino -gipsowe posiadają lepszą odporność na wstrząsy (transport) i większą wytrzymałość na zginanie oraz lepszą izolacyjność dźwiękową niż płyty kanałowe .
Producenci i dystrybutorzy :
Nida Gips
28-407 Gacki k. Pińczowa
RIGIPS POLSKA
ul. Migdałowa 4
02-796 Warszawa
KNAUF
ul. Żenczykowskiego 4B
00-707 Warszawa
Załączniki
Załącznik nr 1 -drobnowymiarowe elementy ścienne systemu „R”
Załącznik nr 2 - elementy systemu „SOVA”: , artykuł z gazety na temat jego wynalazcy ,
przykładowe rozmieszczenie pustaków w kolejnych warstwach , wyciąg z
katalogu
załącznik nr 3 - Informacje techniczne firmy Nida-Gips dotyczące płyt typu
„PRO-MONTA”
załącznik nr 4 -Artykuł z czasopisma materiały budowlane 4/2001 na temat nowych
rozwiązań firmy „Norgips” w dziedzinie płyt gipsowo kartonowych.
Załącznik nr 5 - aktualny cennik płyt gipsowo - kartonowych dystrybutora
„KIM” sp. z o.o.
załącznik nr 6 - materiały dotyczące nowych rozwiązań w dziedzinie płyt gipsowych
Literatura
1. „Elementy, konstrukcje a tworzyw gipsowych” autorstwa M. Meuś ,R .Rzepecki
2. Czasopisma:
- „Materiały budowlane „ -4/2001
- „Przedsiębiorca” 6/1998
3. Materiały dostępne na stronach internetowych:
4. Normy , certyfikaty ,aprobaty techniczne dostępne w ITB
( które zostały wymienione w tekście)
5. Materiały dostępne w bibliotekach wydziału inżynierii lądowej oraz stałej
wystawy budownictwa (Bartycka 26 )
6. Materiały własne oraz otrzymane drogą elektroniczną.
5
19
1
19